Home ] Up ] Comments ] vehicles ] Idle ] Belts ] Alignment ] Теория и практика ] Carburettor ] VacuumDiagram ] [ Навесное ] TechPhilosphy ] english ]

Навесное оборудование автомобиля

Рассматриваемые материалы не ориентированы на описание навесного оборудования конкретного производителя, а предназначены быть иллюстрацией общих принципов их построения. Поэтому навесное оборудование Вашего автомобиля может несколько отличаться внешним видом.

Кроме этого, размещенные рисунки и фото могут быть использованы участниками конференций в качестве иллюстраций к своим вопросам или ответам. advancer

В материале описаны некоторые исполнительные механизмы управления ХХ инжекторных систем подачи топлива.

В этой страничке - методики регулировки карбюраторов

Описание инжекторной системы управления двигателем

Центробежный регулятор опережения зажигания.

Предназначен для регулировки (увеличения)угла опережения зажигания при  увеличении оборотов двигателя. выполнен в виде двух подпружиненных кулачков, которые при увеличении скорости вращения ротора смешают подвижную пластину в сторону против вращения. Тем самым процесс искрообразования происходит раньше, чем при меньшей скорости вращения. Типичной неисправностью является ухудшение подвижности пластин при загрязнении масляными отложениями или ржавчиной, в результате чего возникают трудности с правильной регулировкой угла опережения зажигания и как следствие ухудшение динамических свойств автомобиля.

VacuumAdvencerВакуумный регулятор опережения зажигания.

Предназначен для регулировки (увеличения) угла опережения зажигания при увеличении нагрузки на двигатель, т.е. при уменьшении разрежения во впускном коллекторе или его увеличения в диффузоре карбюратора. Выполнен в виде вакуумной диафрагмы, которая своChokeCoil1им штоком смещает подвижную пластину. Типичными неисправностями является ухудшение подвижности штока и, главное, потеря герметичности. В результате этого  возникают проблемы с динамикой авто (из-за отсутствия изменения опережения зажигания. А так же появляется  т.н. "подсос" воздуха, т.е. "нештатное" попадание во впускной коллектор и, как  следствие, обеднение смеси со всеми вытекающими последствиями.

Автоматическая воздушная заслонка состоит из плоской биметаллической пружины (Choke Coil), которая (ХОЛОДНАЯ!) удерживает воздушную  заслонку в почти закрытом состоянии (прогревается от поданного напряжения 12 в).

Перед заведением холодного двигателя рекомендуется  однократное нажатие на педаль газа, т.е. открытие дроссельной заслонки для того, чтобы  упор дроссельной заслонChokeCoilки (Relief Lever) смог занять положение, при котором дроссельная заслонка упиралась на него, а не на винт регулировки ХХ.

После заведения воздушная заслонка приоткрывается вакуумной диафрагмой (Choke Breaker). По мере прогревания пружины её упругие свойства ослабевают и другой диафрагмой (тоже с вакуумным приводом- Choke Opener) ступенчатый упор выводится из зацепления с дроссельной заслонкой. Уменьшение сечения диффузора (за счет закрытой воздушной заслонки) приводит к увеличению скорости проходящего воздуха и, как следствие, к увеличению разрежения в диффузоре. Это "добавочное" разрежение диффузора (не путать с разрежением во впускном коллекторе) "вытягивает" дополнительное топливо из поплавковой камеры.

Кроме того, ось, приводимая в действие биметаллической пружиной посредством кинематической связи (D) с кулачком увBVSV,VTV,VSVеличения оборотов ("ступенчатый" сектор- Fast Idle Cam or Relief Lever), поднимает обороты ХХ при прогреве двигателя. Т.о. при холодном двигателе происходит обогащение топливной смеси и увеличение оборотов ХХ двигателя. По мере прогрева воздушная заслонка открывается, кулачек увеличения оборотов выходит из зацепления с приводом дроссельной заслонки, и карбюратор переходит в режим ChokeOpenerобслуживания ХХ прогретого двигателя.
 
 Проверьте биметаллическую пружину (тестером) и напряжение поступающее для её нагрева. Промойте тяги. Проверьте возможность свободного перемещения воздушной заслонки при открытой дроссельной заслонке. Без нужды ничего не регулируйте. Перед снятием корпуса воздушного фильтра, маркируйте вакуумные шланги и не снимайте их без необходимости.

При холодном двигателе, сняв крышку воздушного фильтра, проверьте, закрыта ли воздушная заслонка, и, после однократного нажатия на педаль газа, приоткрыта ли дроссельная (ступенчатым упором). На некоторых карбюраторах крышка пружины крепится заклепками (А, В). После снятия (аккуратно их высверлив, при сборке используйте винты М4. Проверяйте герметичность вакуумных диафрагм (F, H), подвижность штока (G). В верхней части корпуса обычно размещены метки (С), ориентируясь по которым можно осуществлять регулировку. Возможно механическоеVacuum Transmitting Valve (VTV) разрушение ("обрыв") пружины. 

Choke Opener - это вакуумная диафрагма предназначена для перемещения (возвращения) упора дроссельной заслонки (по мере прогревания двигателя) в исходное состояние. Разрежение впускного коллектора поступает на эту диафрагму по мере прогрева BVSV (термовакуумный переключатель).

TVSV&HICТ.е. после его прогрева (и прогрева двигателя) разрежение, подведенное к одному из штуцеров, поступает в другой и на Choke Opener.

Thermostatic Vacuum Switching Valve (TVSV)
является аналогичным (по принципу функционирования) переключателем, который  управляет направлениями распределения разрежения в зависимости от температуры. Работоспособность проверяется при разной  температуре и изложена на рисунке. Причиной неисправности может быть засорение штуцеров и (или) заклинивание переключающего штока.

Описание системы Hot Idle Compensation (HIC)

Vacuum Transmitting Valve (VTV) это своего рода "диод" для воздуха. Т.е. он допускает свободное прохождение воздуха только в одном направлении. Способ проверки "вытекает" из рисунка. Actuator 

 Vacuum Switch Valve (VSV)Vacuum Switch Valve (VSV)

Если пользоваться теми же сравнениями, то он суть реле для воздуха с переключающим контактом (вентилем). При отсутствии напряжения один из его штуцеров "продувается" с тем, который закрыт воздушным фильтром.  Изменение направления происходит при подаче напряжения на э/м катушку (соленоид)и тогда воздух проходит через другой штуцер. В некоторых случаях VSV используется для изменения направления подачи разрежения, тогда вместо фильтра к этому штуцеру подключена соответствующая вакуумная магистраль.

Обычно проверяется сопротивление обмотки соленоида и изменение направления пропускания воздуха  при подключении напряжения 12 в и без него. Необходимо так же проверять поступает ли напряжение на клапан при соответствующей ситуации. Например, включении дополнительной нагрузки в виде света, обогревателя заднего стекла, близких к крайнему положению руля и т.п.).

 Actuator (later 1.3 models) предназначен для приоткрывания (посредством перемещения штока) дроссельной заслонки (т.е. некоторого увеличения количества топлива и воздуха поступающих в цилиндры) при включении дополнительной нагрузки. Управляется разрежением во впускном коллекторе, которое на него подается (или отсоединятся) через клапан на гидроусилителе (ACV), VSV-клапан (см. соответствующие вакуумные схемы).

VCVVacuum Control Valve (VCV) представляет особый интерес. Этот узел предназначен для управления (изменения) направлением подачей разрежения в  зависимости от температуры.. Проверьте отсутствие пропускания воздуха между штуцерами 1 и 2 п

ри разрежении 200 мм рт. ст. на управляющем штуцере (I) и температуре ниже 9°С. При температуре более 23°С и VCV при разрежении на I, воздух свободно проходит через клапан. Обращаю Ваше  внимание, что на рисунке представлен простейший вариант VCV, который может быть уподоблен "тиристору" для воздуха. Применяются и более сложные по устройству и назначению, которые в зависимости от подводимого к ним разрежения впускного коллектора или диффузора (корпусе дроссельной заслонки), переключают направления подачи разрежения к исполнительным устройствам топливной системы и без зависимости от температуры.

Catalytic Converter 

Как известно, трёхкомпонентный катализатор производит нейтрализацию («доработку» до безвредного состояния) содержащихся в выхлопных газах CO, x и HC в CO2, N, H2O. Подробно описан в этой статье.

Он состоит из керамического каркаса, который имеет слой из металлов, чаще всего платины и родия. При прохождении выхлопных газов через керамику, как и любой катализатор, эти химические элементы, не участвуя непосредственно в химической реакции, ускоряют химический процесс нейтрализации. Использование бензина, содержащего тетраэтилсвинец, пассивирует их активную поверхность, что резко снижает эффективность процесса каталитической обработки выхлопных газов.

Необходимость в проверке состояния катализатора возникает при следующих симптомах. "Тупость" машины после достижения некоторой скорости, причем прогрессирующая в сторону уменьшения той скорости, при которой наблюдается описываемое. Невозможность достижения скорости, которая ранее для данного авто была доступна. Т.е. машина не едет 160, потом 140, 100 и т.д. (цифры условные).

Проверка заключается в снятии катализатора, визуального осмотра "на просвет", оценке степени "забитости", сравнении динамических свойств автомобиля при снятом катализаторе. Размер сот в катализаторах примерно 1.5х1.5 мм и длине 100 и более мм. Двигатель начинает "кушать" масло, вначале не слишком много. До определенного момента владелец с этим мирится, но процесс ухудшения пропускной способности уже пошел... При значительном снижении пропускной способности выхлопной системы - двигатель перестает заводится. Проверка всего, что можно проверить даёт "All is O'k", и только после "освобождения" выпускного коллектора двигатель заводится... Механизм, я думаю, понятен - это ухудшение пропускной способности выхлопной системы, и как следствие, ухудшение вентиляции цилиндров.Fuel Pumps

PressureRegРегулятор давления в топливной системе.

В топливную систему вмонтирован клапан, регулирующий давление в топливной системе,  который в зависимости от разрежения во впускном коллекторе изменяет его. При ХХ двигателя и соответственно закрытой дроссельной заслонке, это разрежение максимально. При нажатии на газ (открытии др. заслонки) Оно уменьшается, т.е. абсолютное давление приближается к атмосферному. Для поддержания одинаковой разности  между давлением в  топливной системе и во впускном коллекторе при различных режимах двигателя, этот клапан имеет вакуумное управление. Т.о. давление в системе (с отключенной и заглушенной вакуумной трубкой) повышается (примерно на 0.5 кг/см.кв.) и соответственно, при одном и том же времени открывания форсунок, увеличивается количество топлива поступающего в цилиндры. Методика измерения опубликована.

Возможные неисправности:

- повышенное давление в топливной системе из-за понижения пропускной способности "обратки" или заклинивания штока;

- попадание топлива в штуцер подключения разрежения из-за потери мембраной (диафрагмой) герметичности;

-пониженное давление в топливной системе из-за износа клапана или прижимной пружины.

Knock SensosДатчики детонации.

При неисправности Knock Sensor'a ECM прекращает т.н. детонационное управление опережением зажигания, что внешне проявляется в ухудшении динамических качеств.

Сам датчик однозначно диагностируется при подключении осциллографа (на пределе 100 мв/дел) и при легком постукивании по нему(по датчику :-). В момент ударов на экране видны «всплески» выходного напряжения. Подключаете подходящий осциллоскоп (пределы измерения: 0.05-0.1 В/дел и 1 мсек/дел) и, с легонца постукивая по датчику, наблюдаете (синхронные) "всплески" напряжения. Примерно как на этих "экранах":
Knock Sensor Output Voltage (by VANTAGE PRO, C1-73 , AutoscopeIIДля контроля за исправностью проводки, разъемов и т.д. в ДД некоторых производителей встроен высокоомный резистор. В таких случаях необходимо (кроме проверки исправности проводки) проверять и его сопротивление

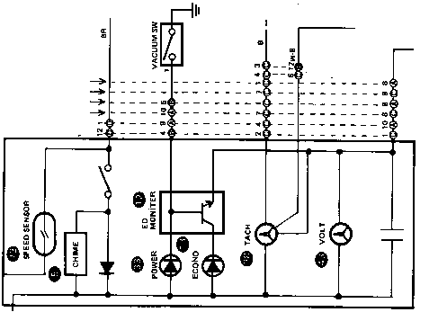
Индикатор разрежения во впускном коллекторе.

На вакуумных схемах

http://alflash.com.ua/Vacuum/toyota/2Elu.gif 

http://alflash.com.ua/Vacuum/toyota/2E3E.gif 

http://alflash.com.ua/Vacuum/toyota/4A-Fnew.gif 

http://alflash.com.ua/Vacuum/toyota/3ALUv.gif 

представлены «Vacuum Switch» которые являются датчиками разрежения и управляют соответствующими лампами ("оранж"-"зелен" или "Power"-"Economy"). Эти лампы информируют водителя о режиме работы двигателя. К системе подачи топлива и к датчику разрежения во впускном коллекторе (MAP) отношения не имеют и НЕ управляются ЕСМ инжекторной системы.

Comb.gif (9052 bytes)Если датчиков два, то они работают в «противофазе» (каждый зажигает свою лампу). Т.е. один имеет  Норм./Замкн.,  другой – Норм./Разомкн. контакты.

Возможные неисправности:

- Датчик (V\Sw). Проверяется созданием «разрежения» вакуумным насосом или, извините, ртом в соответствующем датчике (при включенном зажигании) и контролем за лампами. Возможно, сняв разъем, проверить тестером в той же ситуации.

- Лампа, проверяется замыканием снятого разъема на корпус ("-") автомобиля.

- Неисправна (т.н. «подсос» воздуха) вакуумная система или неправильно собрана или нарушена герметичность навесного оборудования подключенного к этой линии вакуумной магистрали.

- Неисправны элементы эл. цепи управления лампами (проверять в последнюю очередь, т.е. при исправных датчиках и т.п.) или сами лампы.

- Низкая кондиция BVSV.

В современных авто этим индикатором управляет ECM.  

 

 

2002-2021 al tech page